首页
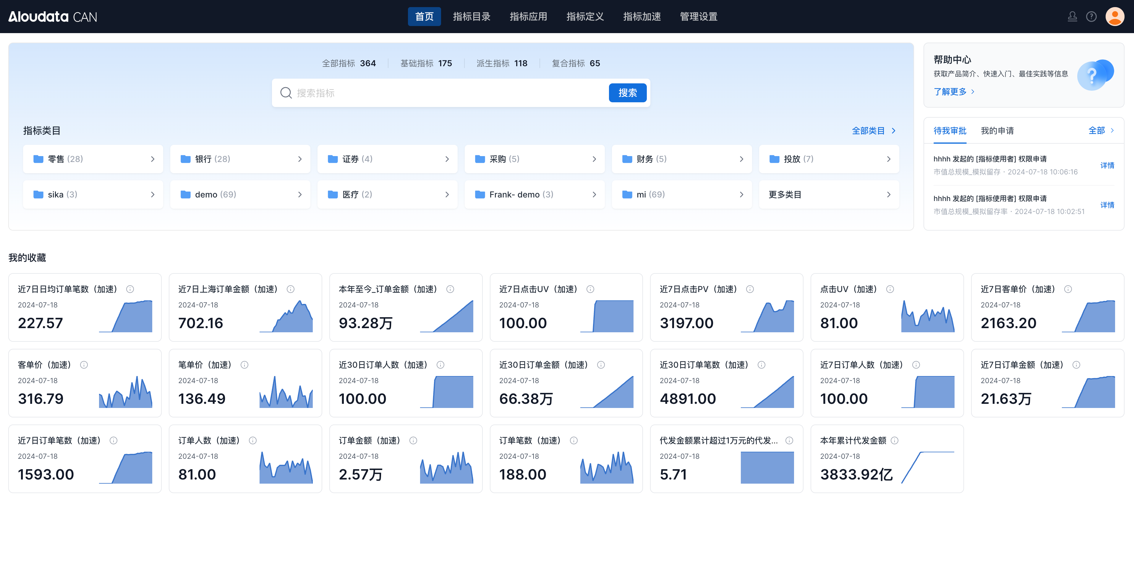
首页为每个用户展示其收藏的指标以及待审批/我申请的指标数据,可以快速的的查找指标。

| 模块 | 说明 |
|---|---|
| 搜索 | 支持通过指标名称及展示名搜索指标数据。 ![]() |
| 指标类目 | 展示当前指标平台中的指标类目,点击某个类目可以进入到指标目录中浏览查找指标。 ![]() |
| 帮助中心 | 点击帮助中心可以跳转到线上的帮助文档。 ![]() |
| 我的审批 | 展示当前登录用户待审批以及提交的申请列表,在这里可以快速进行资产审批以及跟进审批进度。 ![]() |
| 我的收藏 | 展示当前账号收藏的指标。 关于收藏栏中指标的计算逻辑请见:首页指标查询逻辑 |
首页为每个用户展示其收藏的指标以及待审批/我申请的指标数据,可以快速的的查找指标。

| 模块 | 说明 |
|---|---|
| 搜索 | 支持通过指标名称及展示名搜索指标数据。 ![]() |
| 指标类目 | 展示当前指标平台中的指标类目,点击某个类目可以进入到指标目录中浏览查找指标。 ![]() |
| 帮助中心 | 点击帮助中心可以跳转到线上的帮助文档。 ![]() |
| 我的审批 | 展示当前登录用户待审批以及提交的申请列表,在这里可以快速进行资产审批以及跟进审批进度。 ![]() |
| 我的收藏 | 展示当前账号收藏的指标。 关于收藏栏中指标的计算逻辑请见:首页指标查询逻辑 |