产品界面介绍
概述
提示
适用于 AloudataCAN 版本 1.XXX 以上
AloudataCAN 为一款 B/S 架构的产品,你只需要使用浏览器即可进行 AloudataCAN 指标平台的访问。

进入 AloudataCAN 界面,可以看到「首页」、「指标目录」、「指标应用」、「指标加速」和「管理设置」功能导航。
重要
加速指标模块为增购模块,请联系大应科技工作人员开启。
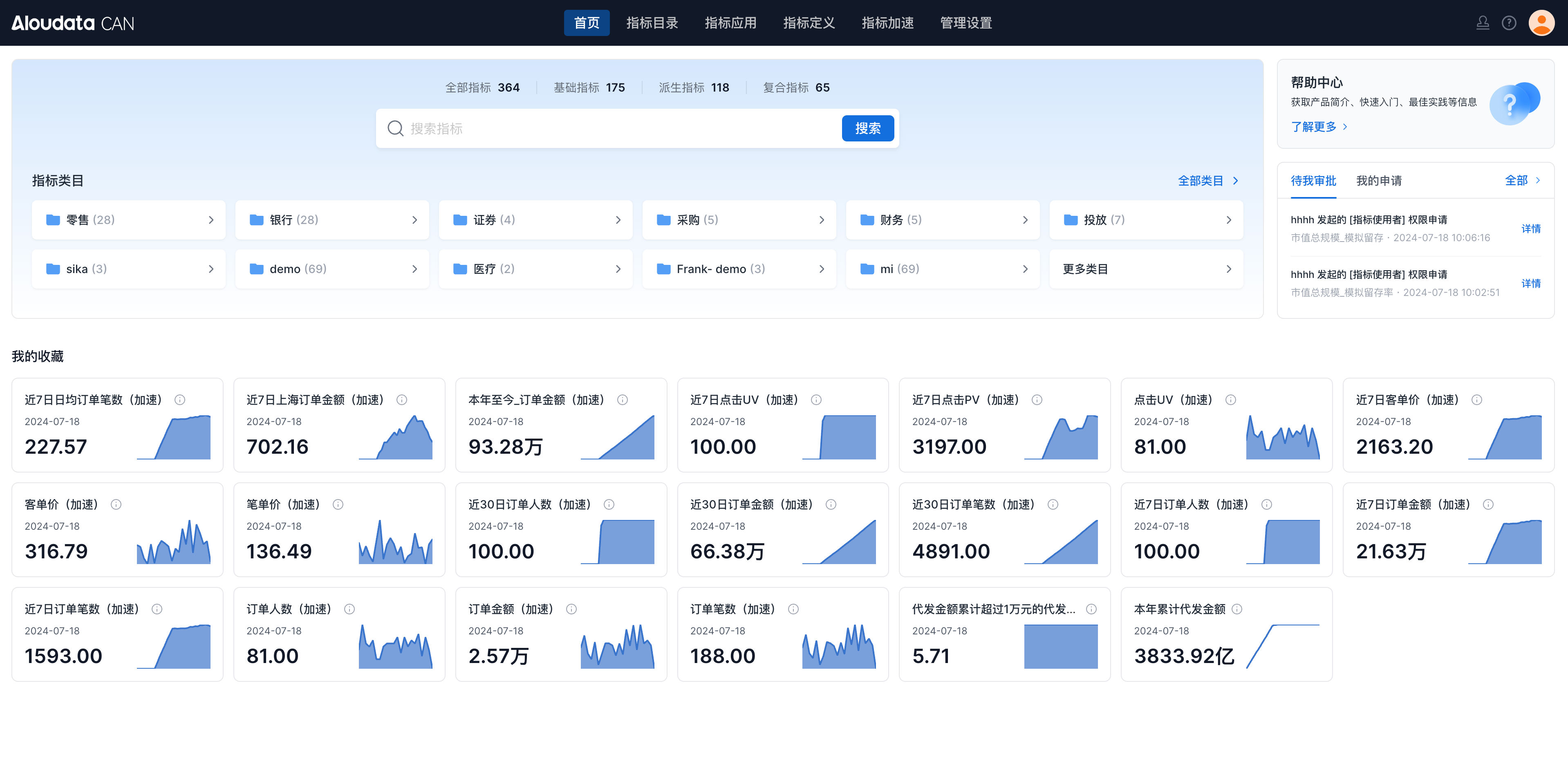
首页
首页为每个用户展示其收藏的指标以及待审批/我申请的指标数据,可以快速的查找指标。

| 模块 | 说明 |
|---|---|
| 搜索 | 支持通过指标名称及展示名搜索指标数据。 ![]() |
| 指标类目 | 展示当前指标平台中的指标类目,点击某个类目可以进入到指标目录中浏览查找指标。 ![]() |
| 帮助中心 | 点击帮助中心可以跳转到线上的帮助文档。 ![]() |
| 我的审批 | 展示当前登录用户待审批以及提交的申请列表,在这里可以快速进行资产审批以及跟进审批进度。 ![]() |
| 我的收藏 | 展示当前账号收藏的指标。 ![]() |
!! note "说明"
指标目录
在指标目录中,展示当前平台中全部已发布的指标,你可以通过搜索以及侧边的筛选功能,来快速的找到自己需要的指标内容。

指标应用
AloudataCAN 提供了多种应用指标的方法,指标平台内置了「指标看板」用于业务进行自助分析;通过「指标视图」可以将指标结果与外部的 BI 软件打通使用;在「指标监控」中,可以配置指标结果的检测任务;在「API集成」中查看指标的 API 使用方法。

指标看板
在指标看板中可以对指标进行多维的组合分析以及筛选,并通过丰富的可视化图形来呈现分析的数据结果

指标视图
指标视图用于与 BI 软件进行连通,通过选择指定的指标、维度、日期范围、筛选条件以及排序,可以将查询逻辑保存为分析视图。指标平台可以通过 BI 软件中的「添加数据源 -> MySQL 数据源/Starrocks 数据源」的方式,来获取中的数据结果。

指标监控
可以为指标创建监控任务,设置告警的规则,比如设置指标日环比波动率超过上下15%时,通过邮件发送告警通知。

API 集成
AloudataCAN 提供了丰富的 API 接口,以供满足不同的自定义诉求。在 API 集成模块中,你可以看到当前环境的地址以及必要的请求入参。 在指标平台使用手册中,查看当前支持的全部 API 功能。

指标定义
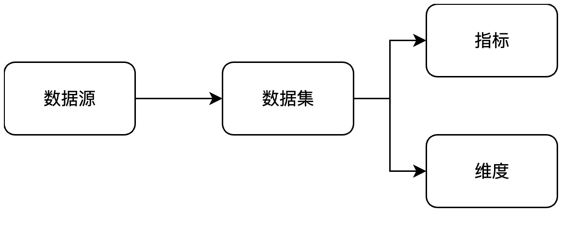
在指标定义中,用户可以完成指标的整个定义流程。

按照以下流程进行指标和维度的定义

指标
指标模块中会显示当前指标平台的全部指标,你可以进行指标的新建和管理。

点击某个具体的指标,可以查看指标的详细信息。

| 模块 | 说明 |
|---|---|
| 概览 | 概览页面中你可以查看指标的属性信息以及对指标结果进行预览。 |
| 定义 | 在定义页可以查看指标的定义配置 |
| 维度 | 显示指标的可用分析维度 |
| 归因 | 使用多维波动归因的方法,对指标进行归因分析 |
| 监控 | 管理指标的监控任务 |
| 血缘 | 查看指标的血缘,支持从数据源表 -> 数据集 -> 指标 -> 指标视图 的血缘链路追踪 |
| 版本 | 记录指标口径的每个版本,点击可以快速查看每个版本的指标口径 |
| 权限 | 在权限页可以对指标的使用权限以及行级权限进行授权配置。 |
点击新建按钮,可以新建指标。AloudataCAN 支持新建「基础指标」、「派生指标」和「复合指标」三种类型的指标。

维度
在维度模块中可以新建和管理全部的维度内容。

点击某个指定维度,可以查看其详细信息

| 模块 | 说明 |
|---|---|
| 概览 | 在概览页面中可以预览维度内的维度值以及基础属性 |
| 定义 | 在定义页可以查看维度的定义配置 |
| 版本 | 记录维度口径的每个版本,点击可以快速查看每个版本的维度口径 |
| 权限 | 在权限页可以对维度的管理权限进行设置。 |
数据集
数据集模块中会展示平台中的全部数据集,用户可以管理以及创建新的数据集。

点击某个数据集,可以查看其详细信息

| 模块 | 说明 |
|---|---|
| 概览 | 概览页面中你可以查看指标的属性信息以及对指标结果进行预览。 |
| 字段 | 展示当前数据集的字段 |
| 维度 | 展示当前数据集中字段绑定的维度,可以批量管理维度 |
| 关联 | 展示当前数据集关联的1端数据集,以及作为1端数据集被其他数据集的关联记录 |
| 血缘 | 查看数据集的血缘,支持从数据源表 -> 数据集 -> 指标 -> 指标视图 的血缘链路追踪 |
| 加速 | 展示当前数据集下的指标加速方案。 |
| 权限 | 展示当前数据集的可用和管理权限。 |
数据源
数据源模块中展示当前平台中接入的数据源信息,用户可以将本地的文件通过「文件上传」上传到指标平台中,也可以直接使用数据源的数据创建数据集。

时间限定
在时间限定中可以管理常用的时间限定快捷选项以及设置日期标识。

| 模块 | 说明 |
|---|---|
| 时间限定 | 预设时间限定的时间范围,在派生指标定义时可以快速选择提前预设的时间限定。 |
| 日期标识 | 可以将类似交易日的日期表上传到指标平台,在定义指标时可以查看近5个交易日,以及交易日的同环比查询。 |
指标加速
指标加速模块中会提供当前平台中指标任务的查看和管理功能。「物化方案」列表可以查看当前平台中创建的物化方案;「物化表」列表中展示了平台中生成的用户加速的物化表列表;「补数方案」列表中会记录平台中的每次补数方案以及补数进度。

物化方案
物化方案中可以查看全部的物化信息。

| 模块 | 说明 |
|---|---|
| 基础信息 | 浏览方案的基础信息,包含方案的名称以及配置 ![]() |
| 相关物化表 | 展示该物化方案相关的物化表,点击可以查看详情 ![]() |
物化表
可以查看当前指标平台中的物化表列表。

点击指定的物化表,可以查看其详细信息

| 模块 | 说明 |
|---|---|
| 物化表详情 | 查看物化表的字段详情,以及所对应的指标/维度。 |
| 更新记录 | 查看物化表的数据更新和数据回补状况。 |
| 更新 DAG | 在更新 DAG 中,可以直观的看到物化表的更新链路依赖 ![]() |
补数方案
补数方案中展示全部的补数方案,点开详情可以查看该补数方案下的详细实例记录。

管理设置
管理员可以通过管理设置,配置指标平台中的「用户」、「指标规范」以及「企业安全」的功能设置。
用户角色
用户角色中可以对用户、用户组以及用户属性进行管理。

| 模块 | 说明 |
|---|---|
| 用户 | 用于新增和管理用户,以及授予用户平台角色 |
| 用户组 | 通过用户组可以批量的管理用户,在授权时可以基于用户组进行授权 |
| 用户属性 | 可以管理平台中用户的用户属性,用户属性可用于行权限配置中的属性匹配 |
指标规范
指标规范中可以管理指标和维度的属性规范以及类目。

| 模块 | 说明 |
|---|---|
| 指标属性 | 可以为指标设置属性字段,使用指标时,可以根据属性字段来获取更多的指标信息。 |
| 维度属性 | 可以为维度设置属性字段,使用维度时,可以根据属性字段来获取更多的维度信息。 |
| 指标类目 | 可以管理指标、维度、数据集以及指标视图的类目结构,平台支持多级的类目管理。 |
| 维度类目 | |
| 数据集类目 | |
| 指标视图类目 |
企业安全
企业安全中支持管理员进行指标平台中资产的批量授权、根据指标、维度属性自动授权以及审批流设置。

| 模块 | 说明 |
|---|---|
| 集中授权 | 通过资源或用户两个视角,为用户进行权限授予 |
| 权限规则 | 可以配置指标、维度属性的自动授权。比如配置了指标的研发负责人,则可以通过权限规则,为指标研发负责人自动授予指标的编辑权限。 ![]() |
| 审批管理 | 支持为特定的流程开启审批流,支持选择单个或多个用户作为审批人。 ![]() |
其他
审批中心
点击审批中心,可以查看待自己审批的任务以及自己发起的审批任务

帮助中心
点击帮助中心可以进入到在线的指标平台帮助手册中。

个人中心
点击个人中心可以管理当前的账号信息或进行退出登录。










